Managing Franchises in Bolster
Bolster makes it easy for multi-location businesses to manage franchise networks. If you're a franchisor or managing franchisees, this guide walks you through setup, key features, and controls available in the platform.
Key Terms
-
Franchisor
A parent company that oversees and manages a network of franchisees. -
Franchisee
A child company operating under the franchisor’s brand and guidelines.
Setting Up a Franchisor
Franchisors are special companies with access to franchise-specific features like performance dashboards and shared catalogs.
How to Create a Franchisor:
-
Go to the Super User Dashboard → Companies.
-
Create a new company and assign a primary contact (this will be the franchisor owner).
-
After the company is created, go to its Settings.
-
Scroll down to Franchise Settings and click Convert to make it a franchisor.
⚠️ This action is permanent. Only convert brand-new companies.

Once converted, users in that company will see a new “Franchises” section on their homepage showing connected companies.
Adding Franchisees
To add franchisees to a franchisor:
-
Open the franchisor company's Settings.
-
Scroll to Franchisees and use the dropdown to select companies to link.

⚠️ Changes apply instantly once you close the dropdown.
You can add or remove franchisees anytime, as long as:
-
The company isn’t already a franchisee under another franchisor.
-
The company isn’t itself a franchisor.
What Franchisors Can Do
Once a company is set up as a franchisor, you gain access to three major features:
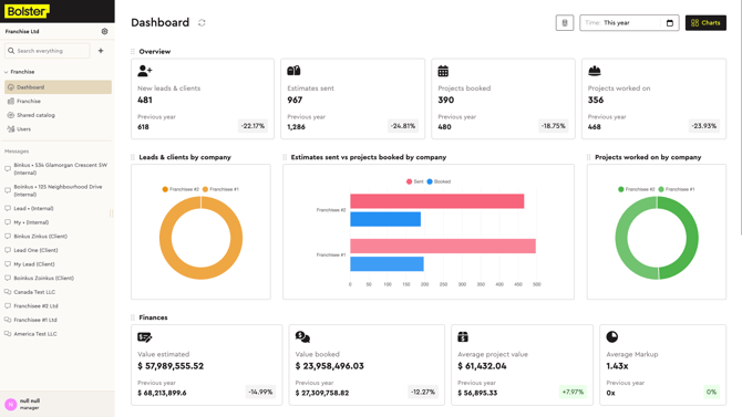
1. Franchise Metrics Dashboard
Track franchisee performance across multiple metrics:-png.png?width=670&height=377&name=Untitled%20(1)-png.png)
-
Compare franchisees using visual charts.
-
Filter data by week, month, or year.
-
Show or hide specific charts using the Charts menu.
-
Select one or more franchisees using the Building icon at the top right.
-png.png?width=670&height=377&name=Untitled%20(2)-png.png)
💡 If only one franchisee is selected, standard company metrics will appear instead of franchise metrics.
🔒 Financial metrics are only available to users with administrator permissions.
2. Franchisee List
View all companies under your franchisor at a glance:-png.png?width=670&height=378&name=Untitled%20(3)-png.png)
-
See company names, logos, addresses, owners, and user counts.
-
Use the Login button (only available for companies you’re a member of) to switch into a franchisee’s account.
3. Shared Catalogs
Franchisors can create and manage product catalogs for franchisees.-png.png?width=670&height=376&name=Untitled%20(4)-png.png)
-
Items created in the base catalog are private to the franchisor.
-
Root categories can be selectively shared with franchisees.
To share a category:
-
Click the three dots (…) next to the category name.
-
Select Share.
-png.png?width=670&height=376&name=Untitled%20(5)-png.png)
-
Choose which franchisees should have access.
↪ Arrows indicate how many franchisees a category is shared with.
⚠️ Subcategories are automatically shared if the root category is shared.
Franchisees will see shared items in their own catalog view, separate from their local items.-png.png?width=670&height=377&name=Untitled%20(6)-png.png)
Questions?
If you need help managing your franchise network in Bolster, reach out to our support team or contact your Bolster success manager.